Cyabra

Cyabra is an Israeli network security company that provides a platform to find sources of information, conducting in-depth dialogue testing for authenticity and sentiment analysis. The search scope covers the whole world and effectively supports up to 100+ languages , allowing users to listen to cross-border Internet voices.
Problem
Social media is being manipulated by bots and trolls. Disinformation and mistrust are spread through online conversations, damaging brand reputation, and society.
Cross Platform, Automated Search Suggestions & Trends by Location
You can choose your preferred social media platform and use the AI-intelligent search engine to find popular keywords, or you can choose the key topics you want to search for in the selected area. Social platform support includes Facebook, Instagram, Tik Tok, Twitter, YouTube, Telegram, Reddit, etc., as well as more than 130,000 news, blogs, broadcasts, and forums.
Tracking Sentiment (Custom Sentiment)
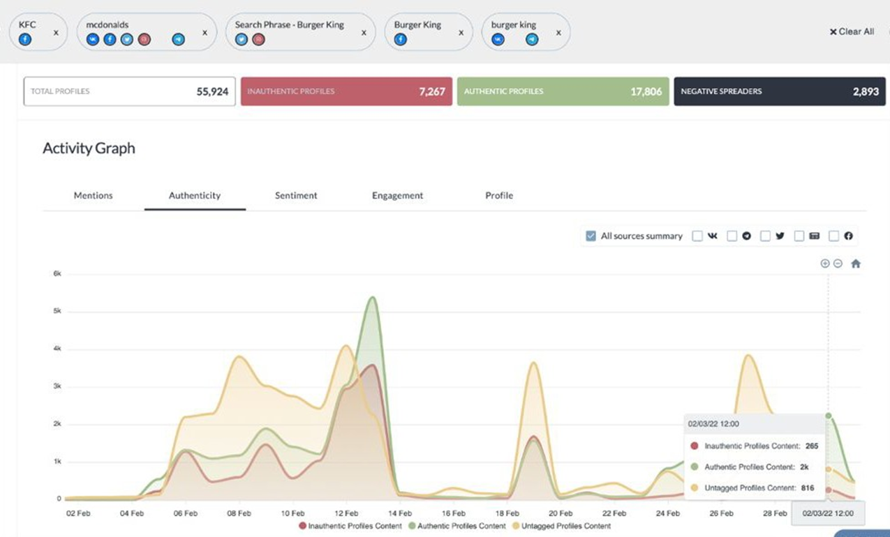
Users can analyze the traffic of popular topics, the voice volume on social media; and the discussion popularity of iconic figures through network volume analysis, which can be applied to advertising marketing or brand management. Analyzing public social media data through machine learning and using sentiment tools (NLP Analyzer) allows users to assess the influence and spread of the topic.
Object & Face Recognition
To avoid false/fake accounts and information errors, Cyabra provides image recognition, which uses AI to recognize with high precision, and can determine whether the photos of social media accounts are authentic or not. To detect whether it is a fake photo or forged audio and video, a judgment result will be provided to confirm the review's authenticity. At the same time, users can customize the alarm standard to confirm whether comments worldwide have caused any impact.





