Cyabra

Cyabra là một công ty bảo mật mạng của Israel cung cấp một nền tảng để tìm kiếm các nguồn thông tin, thực hiện kiểm tra đối thoại sâu hơn để xác thực và phân tích cảm xúc. Phạm vi tìm kiếm trên toàn thế giới và hỗ trợ tới hơn 100+ ngôn ngữ.
Vấn đề gặp phải
Mạng xã hội đang bị các bot và những người gieo rối (trolls) thao túng. Thông tin sai lệch, không đáng tin được lan truyền thông qua các cuộc trò chuyện trực tuyến, gây tổn hại đến uy tín thương hiệu và xã hội.
Tìm kiếm tự động và theo trên nhiều nền tảng dựa vào vị trí
Bạn có thể chọn nền tảng mạng xã hội ưa thích của mình và sử dụng công cụ tìm kiếm trí tuệ nhân tạo để tìm các từ khóa phổ biến, hoặc bạn có thể chọn các chủ đề quan trọng mà bạn muốn tìm kiếm trong khu vực đã chọn. Các nền tảng mạng xã hội hỗ trợ bao gồm Facebook, Instagram, Tik Tok, Twitter, YouTube, Telegram, Reddit, vv., cũng như hơn 130.000 nguồn tin tức, blog, truyền hình và diễn đàn khác.
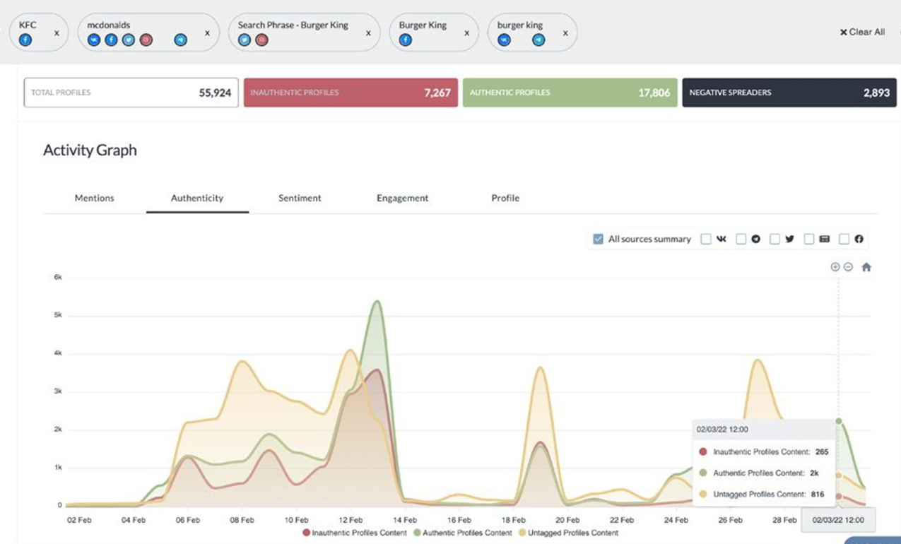
Theo dõi xu hướng cảm xúc
Người dùng có thể phân tích lưu lượng của các chủ đề phổ biến, lượng thông tin trên mạng xã hội; và sự phổ biến trong cuộc thảo luận về những nhân vật biểu tượng thông qua phân tích lưu lượng mạng, điều này có thể được áp dụng vào quảng cáo tiếp thị hoặc quản lý thương hiệu. Phân tích dữ liệu mạng xã hội công cộng thông qua học máy và sử dụng các công cụ tâm trạng (Bộ phân tích NLP) cho phép người dùng đánh giá tác động và sự lan truyền của chủ đề.
Nhận diện Đối tượng & Khuôn mặt
Để tránh các tài khoản giả mạo và thông tin sai lệch, Cyabra cung cấp công nghệ nhận diện hình ảnh sử dụng trí tuệ nhân tạo để nhận dạng với độ chính xác cao, có thể xác định xem ảnh của các tài khoản mạng xã hội có thật sự hay không. Để phát hiện xem đó có phải là ảnh giả mạo hay âm thanh và video bị làm đồng nhất, kết quả sẽ được cung cấp để xác nhận tính xác thực của đánh giá. Đồng thời, người dùng có thể tùy chỉnh tiêu chuẩn cảnh báo để xác nhận xem các bình luận trên toàn cầu có gây ra bất kỳ ảnh hưởng nào hay không.





